Notre Energy-Box V1

Pour monitorer vos consommations électriques, nous avons fabriqué une Energy-Box

Avec notre expertise dans le développement de produits pour l’industrie 4.0, Finemeca a fabriqué une Energy-Box.
L’idée est de mettre à disposition des PME, de nos partenaires en automatisation, et ce pendant une période déterminée, un dispositif de mesures de la consommation électrique d’un équipement, d’une machine, d’un bâtiment, …

Notre Energy-Box est conçue pour s’installer rapidement sur vos machines ou sur votre TGBT tout en étant conforme avec le Règlement Général sur les Installations Electriques (RGIE).

Elle va monitorer l’équipement à mesurer en enregistrant de nombreux paramètres comme les puissances actives, réactives, apparentes, cosinus φ, etc.
Des compteurs sont disponibles mais également des mesures de vos pics de consommations.

A la fin de notre prestation, nous établirons des rapports de vos consommations vous permettant d’analyser vos données et de les traiter de manière efficace.

L’utilisation principale est de mesurer et d’enregistrer la consommation d’énergie mais également de déterminer la quantité d’énergie consommée par un équipement pendant une période de production.

En mesurant et en surveillant la consommation d’énergie, les entreprises peuvent identifier des moyens de réduire leur consommation d’énergie et de réduire leurs coûts énergétiques.

Une installation rapide et simple

Pour connecter notre Energy-Box à votre machine ou à votre installation à mesurer, vous devez simplement raccorder chaque boucle de Rogowski sur les phases L1, L2, L3. En outre, il faut raccorder la tension de la machine ou de l’installation à la prise de mesures de tension située sur notre Box.
Avec les boucles de Rogowski qui se clipsent autour du câble, il n’est pas nécessaire de décâbler chaque phase. Attention à bien respecter l’ordre des phases. 

Bien que par mesure de sécurité, il est toujours préférable de travailler sur une machine hors tension, l’installation de notre Energy-Box ne nécessite pas de coupure électrique.

Pour configurer et adapter les paramètres de la box, une connexion internet à notre VPN est nécessaire. La connexion peut se faire par Ethenet, WiFi ou avec le modem 4G intégré. 

Lorsque nous avons vérifié à distance que l’installation est fonctionnelle, nous pouvons commencer notre mission de monitoring de votre installation.

Si en interne, vous disposez du personnel ayant les qualifications requises, BA4 ou équivalent, vous pouvez installer vous-même notre Energy-Box. 
Si vous le souhaitez, Finemeca peut se charger de l’installation ou vous proposer un partenaire spécialisé.

Clipsage des boucles de Rogowski sur chaque phase
Une installation rapide mais conforme

Le monitoring

Pendant la période de location définie, nous enregistrons dans notre box vos mesures dans un fichier CSV.

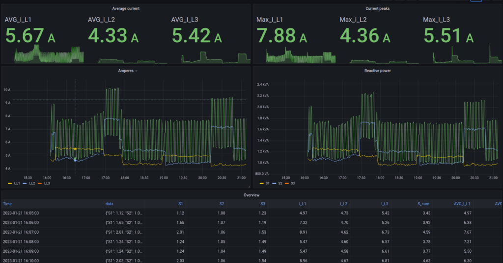
Suivant la prestation choisie, nous pouvons simplement vous envoyer ce fichier à la fin de la mission ou afficher vos data dans notre cloud.
En choisissant cette option, vous disposez d’un accès privé à vos données ainsi qu’à des dashboards. Vous pouvez alors afficher vos data, effectuer des tris, des sélections et des exports.
Si nous disposons d’une liaison internet suffisante, autre qu’en 4G, nous pouvons renvoyer en live les data en MQTT vers notre cloud. Vous avez alors la possibilité de consulter vos données presque en temps réel.

Vous retrouverez, ci-dessous, une liste des mesures disponibles dans les caractéristiques de notre Box.

Notre dashboard interne servant pour la configuration
Affichage des data sur Grafana
Sélection des data et export CSV
Notre Energy-Box installée dans un local électrique

Technical data of the energy meter included in our Energy-Box

General specifications

Equivalent to class 0,5S (KWh) of EN62053-22
Equivalent to class 0,5S (KVARh) of EN62053-24
Accuracy ±0,5% RDG
Working frequency 1 – 70 Hz
Operating temperature -10°C… +60°C
Storage temperature -40°C… +85°C
Humidity 10…90% not condensing
Altitude Up to 2000 m s.l.m.
Installation category Cat. III (IEC 60664, EN60664)

Isolation

4 KVRMS between power supply and measuring inputs
4 KVRMS between RS485 and measuring inputs
1,5 KVRMS between power supply and RS485

Standards

EMC / EMI EN61000-6-4; EN61000-6-2; EN61000-4-2; EN61000-4-3
EN61000-4-4; EN61000-4-5 ; EN61000-4-6
Safety EN61010-1; EN61010-2-030

Voltage

Impedance 400 KΩ
Nominal voltage Un 300 VLN / 500 VLL
Continuous overload UMAX 400 VLN / 700 VLL
Overload for 500 ms 600 VLN / 1000 VLL

Current output CTs

Nominal current In 5 AAC
Crest factor < 4 (20 APK MAX)
Impedance < 0,5 VA per fase
Continuous overload IMAX 6 AAC
Overload for 500 ms 40 AAC

Voltage output CTs

Nominal voltage Vn 333 mVAC
Crest factor < 3 (1 VPK MAX)
Impedance 220 KΩ
Continuous overload VMAX 2,1 VPK
Overload for 500 ms 13 VPK

Accuracy

Accuracy (@ 25 ± 5 °C; freq = 50 Hz)
Frequency ± 0,1 Hz (40..70 Hz)
Active energy class C according to EN50470-1/3

class 0,5 S according to EN62053-22
Reactive energy (if measured, see ahead) class 0,5 S according to EN62053-24
Power factor ± (0,001 +1%(1.00-PF))
Bandwidth (-3dB) > 2KHz
Thermal drift <100 ppm/°C
Energy backup Via Flash, minimum lifetime: 3 years

Power sockets for voltage measurement

Sockets conforming to standard IEC 60309 CEE- IP44 – P17

Red plug: 400V 3P+N+E
Blue socket: 230V 3P+E

 

Formula for calculating

Wiring possibilities

Wiring diagram with : L + N

Wiring diagram with : L1 + L2 + L3

Wiring diagram with :  L1 + L2 + L3 + N

Type of data collected

RMS Energy

Active Power Line KW
P1, P2, P3, SUM P
Reactive Power Line KVAR
Q1, Q2, Q3, SUM Q
Voltage LN(230V)
L1-N, L2-N, L3-N, AVG L-N
Voltage LL(400V)
L1-L2, L2-L3, L1-L3, AVG L-L
Line Current(A)
I-L1, I-L2, I-L3, I-N
Apparent Power Line(KVA)
S1, S2, S3, SUM S
Power Factor
PF1, PF2, PF3, PF 3PH
Crest Factor
CF1, CF2, CF3, CF-N
Frequency (Hz)

Counter

Active Energy
KWh1 Active, KWh2 Active, KWh3 Active, SUM KWh Active
Positive Active Energy
KWh1 Plus, KWh2 Plus, KWh3 Plus, SUM KWh Plus
Negative Active Energy
KWh1 Neg, KWh2 Neg, KWh3 Neg, SUM KWh Neg
Reactive Energy
KVARh1 Reactive, KVARh2 Reactive, KVARh3 Reactive, SUM KVARh Reactive
Inductive Reactive Energy
KVARh1 Inductive, KVARh2 Inductive, KVARh3 Inductive, SUM KVARh Inductive
Capacitive Reactive Energy
KVARh1 Capacitive, KVARh2 Capacitive, KVARh3 Capacitive, SUM KVARh Capacitive
Apparent Energy
KVAh1 Apparent, KVAh2 Apparent, KVAh3 Apparent, SUM KVAh Apparent

Peak

Volatge Peak L-N(V)
L1-N Peak, L2-N Peak, L3-N Peak
Volatge Peak L-L(V)
L1-L2 Peak, L2-L3 Peak, L3-L1 Peak
VolCurrent Peak (A)
I-1 Peak, I-2 Peak, I-3 Peak, I-N Peak

Our Rogowski probes

General specifications

Probe diameter: 12 mm
Max diameter of conductor or bus bar: 84 mm

Materials

Transducer & Cable: thermoplastic rubber, flame retardant UL94 V0 rated

Enviromental conditions

Working temerature: -20°C…+70 °C

Relative humidity: 85% max without condensation
Pollution degrée: 2
Maximun altitude: 2000 m

Electrical data

Maximun measurable current: 100 kA @ 50 Hz
Accuracy: ± 1%
Linearity: ± 0,2%
Output signal: 100 mV / 1000 A @ 50 Hz
Frequency range: 20 Hz… 5 kHz

Position sensivity

Conductor: ± 2% maximum on closing unit
Ext. Field Influence: ± 0,5% maximum
Temperature sensivity: ± 0,07% per °C

Safety

Max working voltage: 1000 V @ 50/60 Hz (CAT III)
High Potential test (transducer & output cable): 7400 Vac @ 50/60 Hz for a minute

Finemeca, c'est plus de 20 ans d'expérience pour vous accompagner et vous conseiller!